Gym Management Software • Gym Dashboard Software • Gym Analytics Software
How to Use Data to Grow Your Gym Business
A practical framework for gym owners in South Africa, the UK and Ireland to use dashboards and analytics to improve revenue, retention and cash flow.
Running a gym in South Africa, the UK or Ireland has never been more competitive. Costs are rising, member expectations are increasing, and retention is harder than ever.
Yet many gym owners still rely on instinct instead of insight. The most sustainable fitness businesses use gym management software with gym dashboard software and gym analytics software to guide decisions.
They are decision tools.
If you want to grow your gym business, here’s how to use data properly.
Stop Managing on Noise
Every gym experiences “noise.”
- Three members complain in one week.
- One cancellation feels personal.
- A negative review feels alarming.
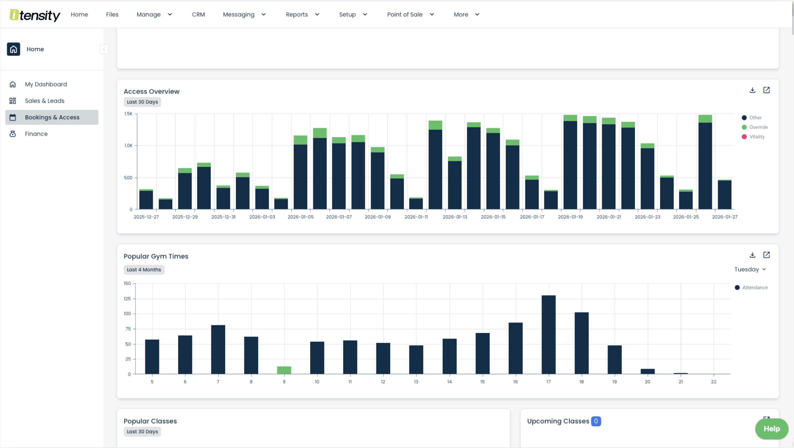
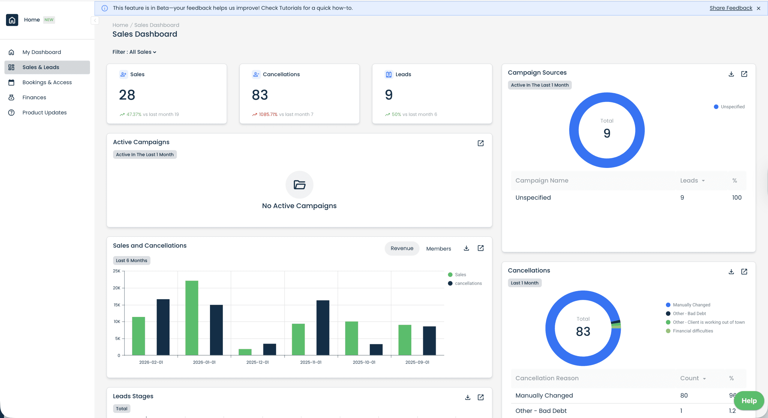
But isolated incidents are not strategy indicators. Trends are. Modern gym dashboard software allows you to track: sales vs cancellations, cancellation reasons, membership growth trends, and revenue vs member count.
Leads Predict Sales (Track Your Funnel Weekly)
If you are serious about growing your fitness business, you must track leads. Leads are a precursor to revenue.
When lead flow increases, sales usually follow. When lead flow drops, revenue slows 30–60 days later.
Using a gym CRM or fitness management system, monitor: lead sources, conversion rates, sales per consultant and campaign performance.
This applies whether you operate a commercial gym in Johannesburg, a boutique studio in London, or a training facility in Dublin.
Attendance Predicts Retention
One of the most powerful metrics inside any gym analytics software is attendance. Inactive members cancel quietly. Active members stay longer.
Your gym attendance tracking system should show: monthly attendance trends, seasonal dips, peak vs off-peak usage, and engagement across age brackets.
Revenue Matters More Than Member Count
A gym with 1,000 members is not automatically healthier than one with 600. What matters is: revenue per package, recurring revenue ratio, and invoice vs collection performance.
Many gym owners discover their most popular package is not their most profitable. A proper gym financial dashboard allows you to compare members per package with revenue per package.
Recurring Revenue Is Business Stability
If you want to reduce risk in your gym business, focus on recurring revenue. Gyms relying heavily on once-off sales, cash payments and manual EFT transfers are more vulnerable during slow seasons.
Healthy gyms prioritise: debit orders (South Africa), direct debit systems (UK & Ireland), automated card payments and online payment links. Your gym billing software should show total invoices, total collections, failed payments and unpaid reasons.
Use Age Bracket Data to Improve Marketing
Your membership demographics reveal growth opportunities. Age bracket reporting allows you to tailor communication style, pricing strategy, class programming and marketing channels.
- Is 29–34 your strongest segment?
- Are 18–24 underrepresented despite being near a university?
- Does your older demographic respond better to premium offerings?
The Weekly Gym CEO Habit
If you want to run your gym like a business, schedule a weekly review.
Spend 20–30 minutes reviewing:
- Net sales vs cancellations
- Lead volume
- Attendance trends
- Invoice vs collections
- Recurring revenue ratio
- Cancellation reasons
This simple habit prevents surprises. Successful gym owners don’t wait for problems. They monitor patterns.
Frequently Asked Questions
What metrics should gym owners track weekly?
Gym owners should track leads, sales vs cancellations, attendance trends, recurring revenue ratio and invoice vs collection health.
How do gyms reduce cancellations?
Gyms reduce cancellations by monitoring attendance trends, analysing cancellation reasons and engaging inactive members early.
Why is recurring revenue important for gyms?
Recurring revenue creates stable cash flow, reduces seasonal risk and improves long-term business sustainability.
What is gym analytics software?
Gym analytics software provides dashboards and reporting tools that help gym owners track revenue, retention, leads and operational performance.
Final Thought
Growing a gym business is not about reacting faster. It’s about responding smarter.
Are you managing your gym on emotion? Or on data?
Want a walkthrough of what to track weekly?
If you’re comparing gym management software in South Africa, the UK or Ireland, we can show you a simple weekly dashboard review to improve sales, retention and collections.
Book a demo